低压电工学习 低压电工需要掌握哪些知识和技能

低压电工需要掌握哪些知识和技能

低压电工需要掌握以下知识和技能:

电学基础知识:包括电路理论、电磁场、电压、电流等基本概念。电气安全知识:了解电气事故的危害和预防措施,熟悉安全操作规程和标准。电器设备安装与调试:能够进行各种电气设备的安装、接线、调试和维护工作,并能正确识别故障。电力系统运行与维护:了解电力系统的组成、运行原理和维护管理方法,能够对电力设备进行检修和维护。自动化控制:了解plc控制系统、变频器控制等自动化技术,能够进行简单的自动化控制系统的设计和调试。电气工程绘图:能够熟练使用CAD软件进行电气图纸的绘制和修改。电气材料与元器件:了解电气材料的性质和用途,熟悉各种元器件的特性和使用方法。团队协作能力:具备良好的沟通协调能力和团队合作精神,能够与不同领域的人员进行有效的协作。

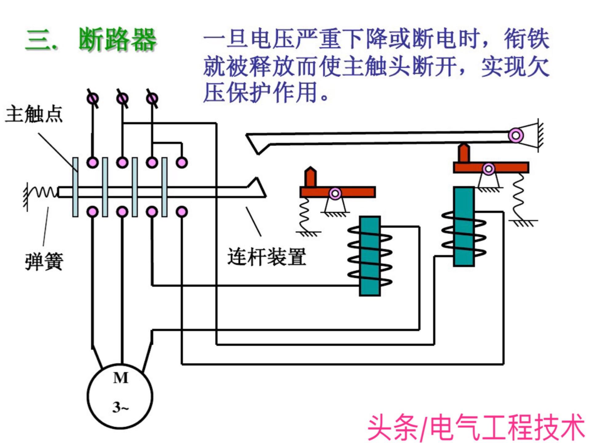
电工入门:7大低压电气元件的基本结构和动作原理,看懂电路必备

对于刚入门学习电工技术的师傅而言,看懂电路图无疑是最难的,也是学习电工的头等大事,很多电工入门者经常都会问:怎么样入门学电工?怎么样才能看懂电路图?其实很简单,想要看懂电路图就从最基础的电路元器件入手,熟练掌握了常用的低压电气元器件的结构,动作原理,电路图自然也就看懂了,今天我们就通过另外一种形象的方式来看一下常用的电路元件:

相关问答

低压电工考试快速熟记方法?

可以把题目倒入考试酷APP,然后每天刷刷题。这个APP是免费的。可以把题目倒入考试酷APP,然后每天刷刷题。这个APP是免费的。

低压电工笔试攻略?

1.有一定的攻略2.因为低压电工笔试主要考察对低压电工相关知识的掌握和应用能力,所以需要系统地学习和复习相关知识。可以通过查阅相关教材、参加培训班、刷...

考低压电工证零基础实操不会什么办?

1.普通人零基础考电工证,如果是理论知识非常薄弱的话,建议大家找一个电工培训学校报名学习,学校一般会从零基础的电工理论知识开始授课,然后结合实操教学,能...

低压电工基础知识?

1、左零右火。2、三相五线制用颜色黄、绿、红、蓝色分别表示U、V、W、N保护接地线(PE)绿/黄双色线。3、变压器在运行中,变压器各相电流不应超过额定电流;...

2023低压电工考试技巧?

1、低压电工理论考试技巧:保证足够的学习时间,大部分报名人员都有各自的生活和工作,学习的确比较费力。安排计划好,每天必须保证足够的时间来学习,在学习前...

低压电工要掌握的基本知识有哪些?

低压电工要掌握的基本知识包括电工基础理论、电路基础知识、电器产品的结构和组成原理、电器设备的安装和调试、电器设备的运行维护和故障排除、电气工程的安...

低压电工判断题考试快速熟记方法?

低压电工判断题考试需要掌握一些基本的电气知识和安全常识,只有熟练掌握这些知识才能快速正确地回答问题。以下是一些备考建议:建立清晰的概念体系:建立一个...

低压电气实训步骤?

低压配电柜的调试主要分为机械试验和电气调试。1、机械调试。机械调试主要是对手操部件和抽屉的进行调试。检验每个机构是否灵活操作,质量可靠,抽屉在检验时...

考电工低压证怎么样做才能很快记住理论题?

我来说说电工证年审过理论的过程吧!以及怎样记忆理论题!证件是老家考的,年审期前先两个月回去报名。因为要统一人数,所以并不是想考就能考,得集中在同一天...填...

低压电工万用表使用方法?

低压电工万用表是用来测量电路中电压、电流、电阻等参数的工具。使用时,首先将测量旋钮选择到所需的测量范围,然后将红色测试笔连接到正极,黑色测试笔连接到负...